4
Feb
Retail

Další zastávka:

Digitalizace – se společností Wanzl bezpečně k cíli

EuroCIS, Düsseldorf | 27. února – 1. března 2018 | hala 10 | stánek B04

Společnost Wanzl vnáší řád do chaosu představovaného sítí digitalizace a ukazuje svým zákazníkům správnou cestu k cíli. Představujeme vám konkrétní řešení pro optimalizaci procesů ve stacionárním obchodu a pro měření výkonu pracovišť.

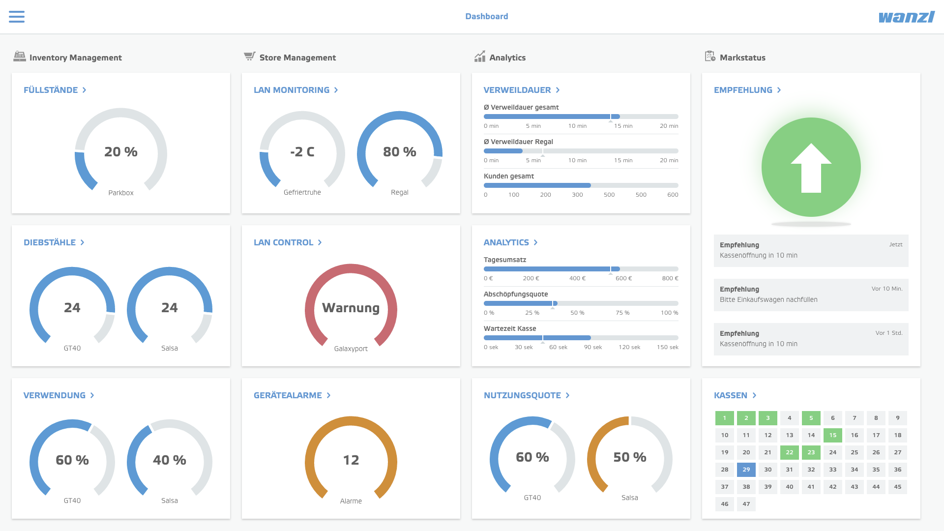
Ústředním prvkem našeho veletržního stánku je wanzl connect – digitální kokpit umožňující získávat více informací a činit lepší rozhodnutí. Otevřená softwarová architektura nabízí modulární stavebnicový systém pro správu, řízení a analýzu všech procesů v prodejně. Díky chytrému vybavení, např. inteligentnímu systému regálů pure tech i nebo modulárním pokladním prostorům Wanzl, připravujeme offline obchod na budoucnost – ať už samostatně nebo propojeně v síti wanzl connect. 

Softwarové řešení wanzl connect mění stacionární prodej na digitální

Co dělá z dobrého maloobchodníka velmi dobrého maloobchodníka? To, že zná své zákazníky a jejich přání a všechny procesy v jeho prodejně jsou jim podřízeny. Aby toho bylo možné dosáhnout ještě snáze, vyvinula společnost Wanzl otevřenou softwarovou platformu wanzl connect, pomocí nímž lze řídit všechny procesy v prodejně. Procesy na pobočce se tak zoptimalizují, chování zákazníků v místě prodeje bude lépe pochopeno a pracovníkům prodejny budou navržena praktická prodejní doporučení. Drahocenný čas bude vynaložen tam, kde je to nejvíce zapotřebí – na zákazníka.

 

Sledování zásob

Nákupní vozík nebo košík jako všudypřítomný průvodce zákazníka v prodejně bude do budoucna vybaven RFID tagem a bude nejen převážet zboží, ale také poskytovat prodejci důležité informace o své poloze v prodejně a nákupním chování: průměrné doby nákupu, dobu pobytu u konkrétních regálů, doporučení k údržbě a mnoho dalšího. Kromě generování dat o nákupním chování může být takto předcházeno krádežím zboží nebo samotných vozíků. Pomocí RFID tagu lze zjistit stavy v parkovacích boxech, díky čemuž lze zajistit, aby zákazníci měli vždy k dispozici dostatek vozíků. Stropní senzory zjišťují dobu setrvání u určitých skupin zboží a díky tepelnému mapování lze optimalizovat cesty zákazníků. Porovnání dat s pokladním systémem ukazuje také konverzní poměr nebo jak je určitý artikl nebo marketingová akce skutečně zajímavá.

Trolley Return

Se systémem Trolley Return bude mincovní zálohovací systém brzy minulostí, protože vracení vozíků bude řízeno systémem bonusů. Přitom si lze představit různé modely odměn: dar na dobročinné účely, vytisknutí kupónu na další nákup nebo účast ve hře o ceny. Ve všech případech bude vozík elektronicky zaevidován RFID čtečkou, jakmile bude vrácen do parkovacího boxu nebo shromažďovací stanice.

Store Management & Analytics

S modulem Store Manager lze shromažďovat všechna data o jedné prodejně na jediné platformě. Je to softwarová informační, komunikační a řídicí centrála pro vedoucího prodejny budoucnosti. V prodejně se vytváří řada dat o různých součástech zařízení. To platí jak pro produkty Wanzl, například nákupní vozíky nebo vstupní systémy, tak i pro zařízení a systémy různých dalších výrobců, jako je ovládání světel, chladicí a mrazicí boxy či stroje na vratné obaly. Tato data se ukládají na cloudu Wanzl a na chytrém zařízení (smartphonu, tabletu atd.) je lze monitorovat v reálném čase. Tímto způsobem lze řídit produkty, zobrazovat výstrahy a analyzovat data ve standardizovaných nebo volitelných systémech reportin

pure tech i: chytrý regálový systém s novým gondolovým průčelím dává podněty k nákupu

Když je základ dokonalý, je na čase využít průčelí: Nové gondolové průčelí regálového systému pure tech i s filigránovým designem dává pomocí dalšího uspořádání zboží více podnětů k nákupu. Obchodní značky, značkové produkty a tématická zákoutí díky tomu získají přednostní a stálé místo a použití kartonových stojanů v prodejně bude zastaralé. Dotyková obrazovka přitom představuje harmonicky integrovanou funkci a zároveň plní úlohu poutače. Zákazník je příjemným způsobem informován o aktuálních nabídkách, prodloužení kampaní v místě prodeje a získává informace potřebné pro koupi zboží. Mimo jiné je možné kombinovat stacionární nakupování s online nakupováním ve vlastním internetovém obchodě. Velmi exkluzivní a drahé nebo také těžké produkty je možné objednat přímo a pohodlně domů. Sortiment se tím atraktivně rozšíří. Chytrý způsob prezentace zboží zároveň brání pokusu o krádež, protože zboží nelze vzít. Aby bylo možné posoudit výsledky všech marketingových akcí, lze jejich úspěch vyhodnocovat pomocí stropních senzorů. Měří se množství zákazníků, zaznamenává se doba jejich setrvání a zkoumá se konverzní poměr. Inteligentní systémy pro posuv zboží zajišťují u jednotlivých produktů ucelený vzhled zboží tak, aby měl zákazník vždy po ruce veškeré zboží. To je vždy na skladě, aby je bylo možné před úplným vyprodáním včas doplnit. Chlazení je prováděno pomocí volitelné chladicí jednotky v gondolovém průčelí. Plně se tak využívají potenciály pro prodej a díky vysoké přehlednosti je usnadněno sáhnutí po convenience sortimentu a nápojích.

Modulární pokladní prostor od společnosti Wanzl: Designová koncepce s požadavkem flexibility

Pokladny jsou v prodejním cyklu kritickou oblastí. Prostory pokladen by proto měly být pojaty jinak, a takové jiné pojetí představuje modulární designová koncepce pokladního prostoru společnosti Wanzl. Zajišťuje dosud neznámou flexibilitu s ohledem na provozní koncept, technické nasazení a prezentační prvky. Díky tomu vzniká více emocí, více podnětů k nákupu, více pohodlí a větší efektivita – a z kritické zóny se tak stává nejproduktivnější zóna prodejny.

Stůl pokladny je modulárně použitelný, což umožňuje realizaci individuálních objednávek zákazníků. U pokladního pásu jsou atraktivně uspořádány držáky cigaret nebo regály s cukrovinkami. Přitom lze vedle možností prezentace použít i možnosti výdeje hodnotného artiklu, jako jsou např. žiletky nebo telefonní karty. Také pro chlazené produkty (+4 až +8 °C), stejně jako pro ohřívané zboží (s vnitřní teplotou zboží +65 až 70 °C) je u poklady možnost velmi lákavého vystavení. Pro zcela konzistentní uspořádání lze prostor před pokladnou využít ke skladování nákupních košíků, včetně multimediálního připojení pro reklamní účely. Odpovídající koncepce osvětlení vytváří příjemnou atmosféru a zároveň slouží jako praktický naváděcí systém pro zákazníky.

 

Integrovaný Checkout Manager Pro zkracuje pomocí cíleného vedení zákazníků čekací doby. I optiku pokladního systému lze realizovat podle libovolných individuálních přání zákazníků. Pokud se koncept upraví, dekorační prvky se snadno vymění. Kromě toho lze také integrovat elektronické uzamknutí pokladny. Aby mohli zákazníci při absolvování procesů na pokladně v klidu balit, aniž by tím byla narušena plynulost jejich odbavování, lze tuto oblast přizpůsobit příslušné situaci v prodejně z hlediska frekvence návštěvníků. Také platební možnosti lze nainstalovat individuálně. Ať už se jedná o platební terminál, Cash-Recycler nebo systém správy hotovosti: Podle požadavků trhu lze do stolu pokladny integrovat vhodné platební systémy. Systém zabezpečení zboží integrovaný ve stolu pokladny zajišťuje bezpečnost zboží. Moderní ergonomické předpisy a individuální požadavky zaměstnanců jsou zohledněny kombinací pracoviště pro práci vestoje a vsedě a tím pracoviště zatraktivňují. Velkoryse řešené možnosti odkládání předmětů nabízejí prostor pro čisticí prostředky, role pokladních lístků, věrnostní body, bezpečnostní štítky zboží i osobní předměty zaměstnanců.